Schema

Analogous Experiences

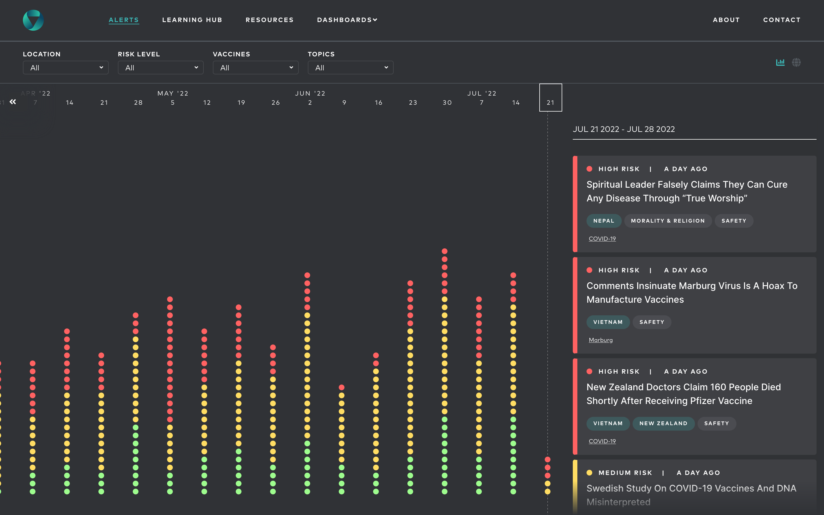
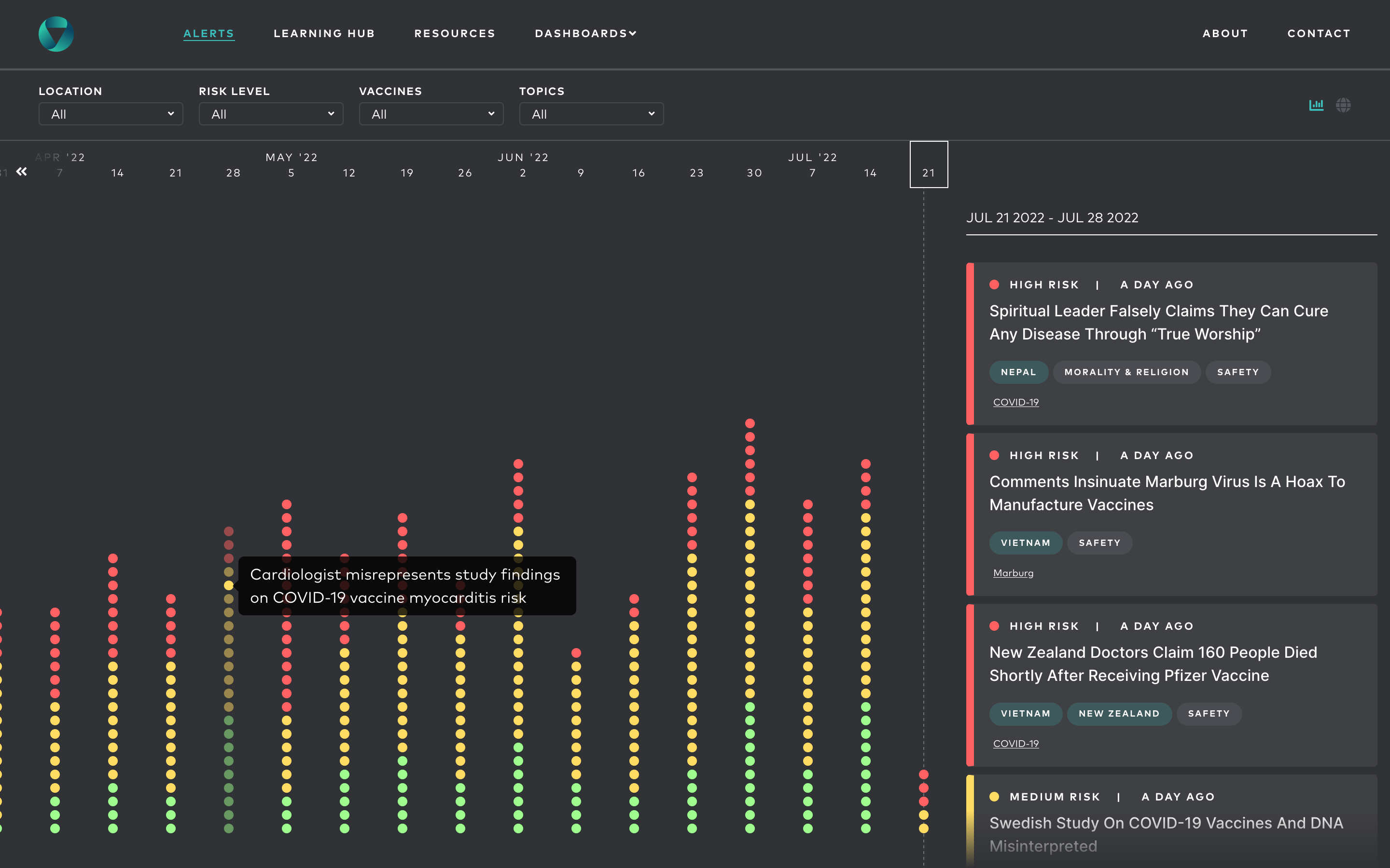
Vaccination Demand Observatory

All images (6)

Vaccination Demand Observatory - Image 1
Vaccination Demand Observatory - Image 2
Vaccination Demand Observatory - Image 3
Vaccination Demand Observatory - Image 4
Vaccination Demand Observatory - Image 5
Vaccination Demand Observatory - Image 6